Перейти к основному содержанию
Перейти к основному содержанию

Мониторинг логов PostgreSQL с помощью ClickStack

Кратко

В этом руководстве показано, как настроить мониторинг PostgreSQL с помощью ClickStack, настроив OTel collector для приёма серверных логов PostgreSQL. Вы узнаете, как:

  • Настроить PostgreSQL на вывод логов в формате CSV для структурированного парсинга
  • Создать пользовательскую конфигурацию OTel collector для ингестии логов
  • Развернуть ClickStack с вашей пользовательской конфигурацией
  • Использовать готовую панель мониторинга для визуализации данных из логов PostgreSQL (ошибки, медленные запросы, подключения)

Доступен демонстрационный набор данных с примерами логов, если вы хотите протестировать интеграцию до настройки продуктивного PostgreSQL.

Оценочное время: 10–15 минут

Интеграция с существующим PostgreSQL

В этом разделе описывается настройка вашей существующей инсталляции PostgreSQL для отправки логов в ClickStack путём изменения конфигурации OTel collector в ClickStack.

Если вы хотите протестировать интеграцию логов PostgreSQL до настройки вашей собственной инсталляции, вы можете воспользоваться нашей преднастроенной средой и примером данных в разделе "Demo dataset".

Предварительные требования
  • Запущенный экземпляр ClickStack
  • Установленный PostgreSQL версии 9.6 или новее
  • Доступ для изменения конфигурационных файлов PostgreSQL
  • Достаточный объем свободного дискового пространства для файлов журналов

Настройка логирования PostgreSQL

PostgreSQL поддерживает несколько форматов логов. Для структурированного парсинга с OpenTelemetry рекомендуется формат CSV, который обеспечивает согласованный и легко парсируемый вывод.

Файл postgresql.conf обычно расположен по пути:

  • Linux (apt/yum): /etc/postgresql/{version}/main/postgresql.conf
  • macOS (Homebrew): /usr/local/var/postgres/postgresql.conf или /opt/homebrew/var/postgres/postgresql.conf
  • Docker: Конфигурация обычно задаётся через переменные окружения или примонтированный конфигурационный файл

Добавьте или измените эти настройки в postgresql.conf:

# Требуется для логирования в формате CSV
logging_collector = on
log_destination = 'csvlog'

# Рекомендуется: логирование подключений
log_connections = on
log_disconnections = on

# Опционально: настройте в соответствии с требованиями мониторинга
#log_min_duration_statement = 1000  # Логировать запросы длительностью более 1 секунды
#log_statement = 'ddl'               # Логировать DDL-команды (CREATE, ALTER, DROP)
#log_checkpoints = on                # Логировать активность контрольных точек
#log_lock_waits = on                 # Логировать ожидание блокировок
Примечание

В данном руководстве используется формат csvlog PostgreSQL для надёжного структурированного парсинга. Если вы используете форматы stderr или jsonlog, необходимо соответствующим образом скорректировать конфигурацию коллектора OpenTelemetry.

После внесения этих изменений перезапустите PostgreSQL:

# Для systemd
sudo systemctl restart postgresql

# Для Docker
docker restart

Проверьте, что логи записываются:

# Расположение логов по умолчанию в Linux
tail -f /var/lib/postgresql/{version}/main/log/postgresql-*.log

# macOS Homebrew
tail -f /usr/local/var/postgres/log/postgresql-*.log

Создайте пользовательскую конфигурацию OTel collector

ClickStack позволяет расширить базовую конфигурацию OpenTelemetry Collector путём монтирования пользовательского конфигурационного файла и установки переменной окружения. Пользовательская конфигурация объединяется с базовой конфигурацией, которой управляет HyperDX через OpAMP.

Создайте файл postgres-logs-monitoring.yaml со следующей конфигурацией:

receivers:
  filelog/postgres:
    include:
      - /var/lib/postgresql/*/main/log/postgresql-*.csv # Укажите путь в соответствии с вашей установкой PostgreSQL
    start_at: end
    multiline:
      line_start_pattern: '^\d{4}-\d{2}-\d{2} \d{2}:\d{2}:\d{2}'
    operators:
      - type: csv_parser
        parse_from: body
        parse_to: attributes
        header: 'log_time,user_name,database_name,process_id,connection_from,session_id,session_line_num,command_tag,session_start_time,virtual_transaction_id,transaction_id,error_severity,sql_state_code,message,detail,hint,internal_query,internal_query_pos,context,query,query_pos,location,application_name,backend_type,leader_pid,query_id'
        lazy_quotes: true
        
      - type: time_parser
        parse_from: attributes.log_time
        layout: '%Y-%m-%d %H:%M:%S.%L %Z'
      
      - type: add
        field: attributes.source
        value: "postgresql"
      
      - type: add
        field: resource["service.name"]
        value: "postgresql-production"

service:
  pipelines:
    logs/postgres:
      receivers: [filelog/postgres]
      processors:
        - memory_limiter
        - transform
        - batch
      exporters:
        - clickhouse

Данная конфигурация:

  • Считывает журналы PostgreSQL в формате CSV из стандартного расположения
  • Поддерживает многострочные записи логов (ошибки часто занимают несколько строк)
  • Разбирает формат CSV со всеми стандартными полями журналов PostgreSQL
  • Извлекает временные метки, чтобы сохранить исходное время логов
  • Добавляет атрибут source: postgresql, который можно использовать для фильтрации в HyperDX
  • Направляет логи в экспортёр ClickHouse через выделенный конвейер обработки
Примечание
  • В пользовательской конфигурации вы задаёте только новые receivers и pipelines
  • Процессоры (memory_limiter, transform, batch) и экспортёры (clickhouse) уже определены в базовой конфигурации ClickStack — просто ссылайтесь на них по имени
  • Оператор csv_parser извлекает все стандартные поля CSV‑логов PostgreSQL и преобразует их в структурированные атрибуты
  • Эта конфигурация использует start_at: end, чтобы избежать повторного приёма логов при перезапусках коллектора. Для тестирования измените на start_at: beginning, чтобы сразу увидеть предыдущие логи.
  • Настройте путь в include так, чтобы он соответствовал расположению каталога журналов PostgreSQL

Настройте ClickStack для загрузки пользовательской конфигурации

Чтобы включить пользовательскую конфигурацию коллектора в существующем развертывании ClickStack, необходимо:

  1. Смонтируйте файл пользовательской конфигурации в /etc/otelcol-contrib/custom.config.yaml
  2. Установите переменную окружения CUSTOM_OTELCOL_CONFIG_FILE=/etc/otelcol-contrib/custom.config.yaml
  3. Смонтируйте каталог логов PostgreSQL, чтобы коллектор мог их считывать
Вариант 1: Docker Compose

Обновите конфигурацию развертывания ClickStack:

services:
  clickstack:
    # ... существующая конфигурация ...
    environment:
      - CUSTOM_OTELCOL_CONFIG_FILE=/etc/otelcol-contrib/custom.config.yaml
      # ... другие переменные окружения ...
    volumes:
      - ./postgres-logs-monitoring.yaml:/etc/otelcol-contrib/custom.config.yaml:ro
      - /var/lib/postgresql:/var/lib/postgresql:ro
      # ... другие тома ...
Вариант 2: Docker Run (образ «всё в одном»)

Если вы используете универсальный образ с docker run:

docker run --name clickstack \
  -p 8080:8080 -p 4317:4317 -p 4318:4318 \
  -e CUSTOM_OTELCOL_CONFIG_FILE=/etc/otelcol-contrib/custom.config.yaml \
  -v "$(pwd)/postgres-logs-monitoring.yaml:/etc/otelcol-contrib/custom.config.yaml:ro" \
  -v /var/lib/postgresql:/var/lib/postgresql:ro \
  clickhouse/clickstack-all-in-one:latest
Примечание

Убедитесь, что коллектор ClickStack имеет необходимые права для чтения файлов журналов PostgreSQL. В production-среде используйте монтирование только для чтения (:ro) и следуйте принципу наименьших привилегий.

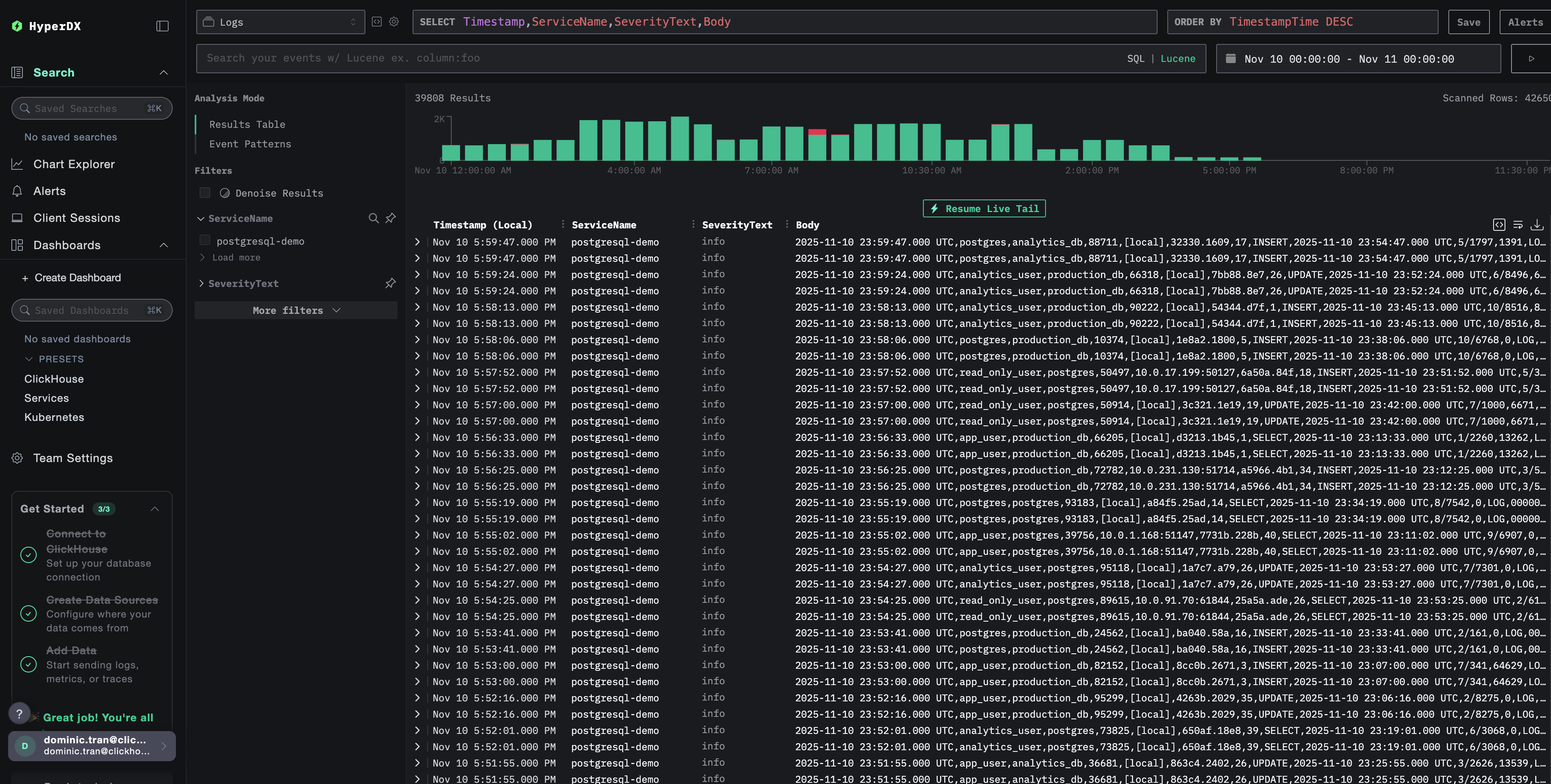
Проверка логов в HyperDX

После настройки войдите в HyperDX и убедитесь, что журналы поступают:

  1. Перейдите в режим поиска
  2. В поле Source выберите Logs
  3. Отфильтруйте по source:postgresql, чтобы увидеть специфичные для PostgreSQL логи
  4. Вы должны увидеть структурированные записи журнала с такими полями, как user_name, database_name, error_severity, message, query и т.д.
Страница поиска логов
Просмотр логов

Демо-набор данных

Для пользователей, которые хотят протестировать интеграцию логов PostgreSQL до настройки производственных систем, мы предоставляем демонстрационный набор данных с заранее сгенерированными логами PostgreSQL с реалистичными паттернами.

Загрузка демонстрационного набора данных

Загрузите пример файла лога:

curl -O https://datasets-documentation.s3.eu-west-3.amazonaws.com/clickstack-integrations/postgres/postgresql.log

Создание тестовой конфигурации коллектора

Создайте файл с именем postgres-logs-demo.yaml со следующей конфигурацией:

cat > postgres-logs-demo.yaml << 'EOF'
receivers:
  filelog/postgres:
    include:
      - /tmp/postgres-demo/postgresql.log
    start_at: beginning  # Read from beginning for demo data
    multiline:
      line_start_pattern: '^\d{4}-\d{2}-\d{2} \d{2}:\d{2}:\d{2}'
    operators:
      - type: csv_parser
        parse_from: body
        parse_to: attributes
        header: 'log_time,user_name,database_name,process_id,connection_from,session_id,session_line_num,command_tag,session_start_time,virtual_transaction_id,transaction_id,error_severity,sql_state_code,message,detail,hint,internal_query,internal_query_pos,context,query,query_pos,location,application_name,backend_type,leader_pid,query_id'
        lazy_quotes: true
        
      - type: time_parser
        parse_from: attributes.log_time
        layout: '%Y-%m-%d %H:%M:%S.%L %Z'
      
      - type: add
        field: attributes.source
        value: "postgresql-demo"
      
      - type: add
        field: resource["service.name"]
        value: "postgresql-demo"

service:
  pipelines:
    logs/postgres-demo:
      receivers: [filelog/postgres]
      processors:
        - memory_limiter
        - transform
        - batch
      exporters:
        - clickhouse
EOF

Запуск ClickStack с демо-конфигурацией

Запустите ClickStack с демонстрационными логами и конфигурацией:

docker run --name clickstack-demo \
  -p 8080:8080 -p 4317:4317 -p 4318:4318 \
  -e CUSTOM_OTELCOL_CONFIG_FILE=/etc/otelcol-contrib/custom.config.yaml \
  -v "$(pwd)/postgres-logs-demo.yaml:/etc/otelcol-contrib/custom.config.yaml:ro" \
  -v "$(pwd)/postgresql.log:/tmp/postgres-demo/postgresql.log:ro" \
  clickhouse/clickstack-all-in-one:latest

Проверка логов в HyperDX

После запуска ClickStack:

  1. Откройте HyperDX и войдите в свою учетную запись (при необходимости сначала создайте ее)
  2. Перейдите в представление Search и установите источник в значение Logs
  3. Установите диапазон времени на 2025-11-09 00:00:00 - 2025-11-12 00:00:00
Отображение часового пояса

HyperDX отображает временные метки в локальном часовом поясе вашего браузера. Демо-данные охватывают период 2025-11-10 00:00:00 - 2025-11-11 00:00:00 (UTC). Широкий диапазон времени гарантирует, что вы увидите демо-логи независимо от вашего местоположения. После того как вы увидите логи, вы можете сузить диапазон до 24 часов для более наглядной визуализации.

Представление поиска по логам
Просмотр лога

Дашборды и визуализация

Чтобы помочь вам начать мониторинг PostgreSQL с помощью ClickStack, мы предоставляем основные визуализации для логов PostgreSQL.

Скачать конфигурацию дашборда

Импорт готового дашборда

  1. Откройте HyperDX и перейдите в раздел Dashboards
  2. Нажмите Import Dashboard в правом верхнем углу в меню с многоточием
Кнопка импорта дашборда
  1. Загрузите файл postgresql-logs-dashboard.json и нажмите Finish Import
Завершение импорта

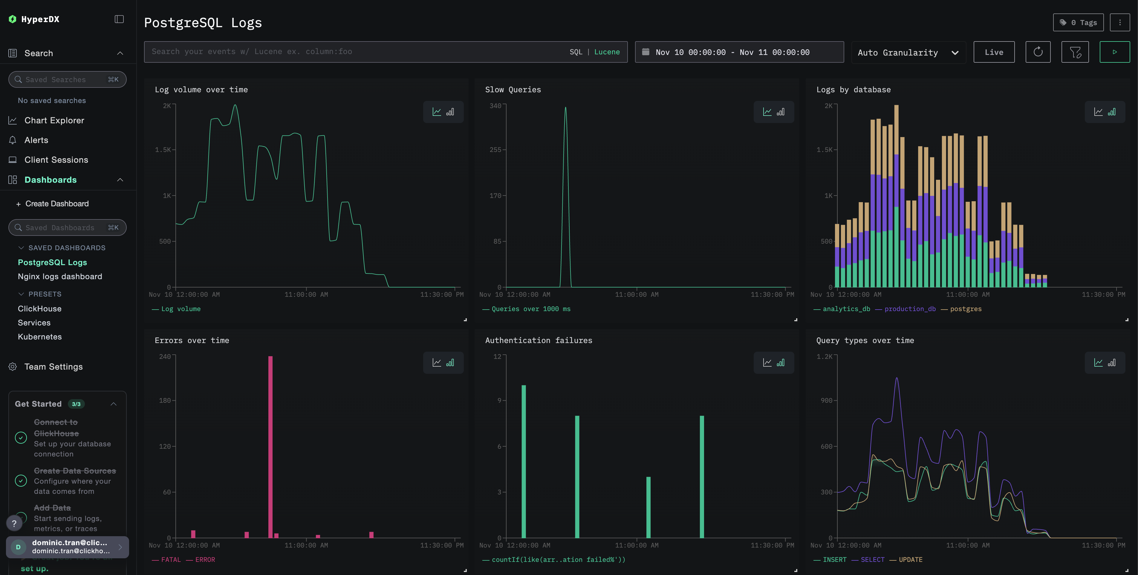
Просмотр дашборда

Дашборд будет создан со всеми преднастроенными визуализациями:

Дашборд логов
Примечание

Для демонстрационного набора данных установите диапазон времени 2025-11-10 00:00:00 - 2025-11-11 00:00:00 (UTC) (скорректируйте с учётом вашего часового пояса). Импортированный дашборд по умолчанию не будет иметь заданного диапазона времени.

Устранение неполадок

Пользовательская конфигурация не загружается

Убедитесь, что задана переменная окружения:

docker exec <имя-контейнера> printenv CUSTOM_OTELCOL_CONFIG_FILE

Убедитесь, что пользовательский конфигурационный файл смонтирован и доступен для чтения:

docker exec <имя-контейнера> cat /etc/otelcol-contrib/custom.config.yaml | head -10

В HyperDX не отображаются логи

Проверьте, что в итоговую конфигурацию включён ваш приёмник filelog:

docker exec <контейнер> cat /etc/otel/supervisor-data/effective.yaml | grep -A 10 filelog

Проверьте наличие ошибок в логах коллектора:

docker exec <container> cat /etc/otel/supervisor-data/agent.log | grep -i postgres

Если вы используете демонстрационный набор данных, убедитесь, что файл журнала доступен:

docker exec <container> cat /tmp/postgres-demo/postgresql.log | wc -l

Дальнейшие шаги

После настройки мониторинга логов PostgreSQL:

  • Настройте оповещения для критических событий (сбоев подключения, медленных запросов, всплесков ошибок)
  • Коррелируйте логи с метриками PostgreSQL для всестороннего мониторинга базы данных
  • Создавайте пользовательские дашборды для характерных для приложения шаблонов запросов
  • Настройте log_min_duration_statement для выявления медленных запросов с учётом ваших требований к производительности

Использование в продакшене

Это руководство опирается на встроенный в ClickStack OpenTelemetry Collector для быстрой первичной настройки. Для продакшен-развертываний мы рекомендуем запускать собственный OTel Collector и отправлять данные на OTLP-эндпоинт ClickStack. См. раздел Отправка данных OpenTelemetry для настройки продакшен-среды.