Перейти к основному содержанию
Перейти к основному содержанию

Мониторинг логов AWS CloudWatch с ClickStack

TL;DR

В этом руководстве показано, как пересылать логи AWS CloudWatch в ClickStack с помощью приёмника AWS CloudWatch в OpenTelemetry Collector. Вы узнаете, как:

  • Настроить OpenTelemetry Collector для получения логов из CloudWatch
  • Настроить учётные данные AWS и права IAM
  • Отправлять логи CloudWatch в ClickStack через OTLP
  • Фильтровать и автоматически обнаруживать группы логов
  • Использовать готовый дашборд для визуализации паттернов логов CloudWatch

Демонстрационный набор данных с примерами логов доступен, если вы хотите протестировать интеграцию до настройки вашего боевого окружения AWS.

Требуемое время: 10–15 минут

Обзор

AWS CloudWatch — это сервис мониторинга ресурсов и приложений AWS. Хотя CloudWatch предоставляет сбор и агрегацию логов, пересылка логов в ClickStack позволяет:

  • Анализировать логи вместе с метриками и трейсами на единой платформе
  • Выполнять запросы к логам с использованием SQL-интерфейса ClickHouse
  • Сокращать расходы за счет архивирования логов или уменьшения периода хранения в CloudWatch

В этом руководстве описано, как пересылать логи CloudWatch в ClickStack с помощью OpenTelemetry Collector.

Интеграция с существующими группами журналов CloudWatch

В этом разделе описана настройка OpenTelemetry Collector для считывания журналов из существующих групп журналов CloudWatch и их пересылки в ClickStack.

Если вы хотите протестировать интеграцию до настройки продакшен-окружения, вы можете воспользоваться нашим демонстрационным набором данных в разделе демонстрационного набора данных.

Предварительные требования

  • Запущенный экземпляр ClickStack
  • Учётная запись AWS с группами журналов CloudWatch
  • Учётные данные AWS с соответствующими правами доступа IAM
Примечание

В отличие от интеграций на основе файлов журналов (nginx, Redis), CloudWatch требует запуска отдельного коллектора OpenTelemetry, который опрашивает CloudWatch API. Этот коллектор не может выполняться внутри образа ClickStack «всё в одном», так как ему необходимы учётные данные AWS и доступ к API.

Получите API-ключ ClickStack

Коллектор OpenTelemetry отправляет данные на OTLP-эндпоинт ClickStack, для которого требуется аутентификация.

  1. Откройте HyperDX по URL-адресу вашего ClickStack (например, http://localhost:8080)
  2. При необходимости создайте аккаунт или войдите в систему
  3. Перейдите в раздел Team Settings → API Keys
  4. Скопируйте свой ключ API для приёма данных
API-ключ ClickStack

Сохраните это значение в переменной окружения:

export CLICKSTACK_API_KEY="your-api-key-here"

Настройте учетные данные AWS

Экспортируйте учетные данные AWS как переменные окружения. Способ зависит от типа аутентификации:

Для пользователей AWS SSO (рекомендуется для большинства организаций):

# Login to SSO
aws sso login --profile YOUR_PROFILE_NAME

# Export credentials to environment variables
eval $(aws configure export-credentials --profile YOUR_PROFILE_NAME --format env)

# Verify credentials work
aws sts get-caller-identity

Замените YOUR_PROFILE_NAME на название вашего профиля AWS SSO (например, AccountAdministrators-123456789).

Для пользователей IAM с долгосрочными учётными данными:

export AWS_ACCESS_KEY_ID="your-access-key-id"
export AWS_SECRET_ACCESS_KEY="your-secret-access-key"
export AWS_REGION="us-east-1"

# Verify credentials work
aws sts get-caller-identity

Требуемые разрешения IAM:

Для учетной записи AWS, связанной с этими учетными данными, необходима следующая политика IAM для чтения логов CloudWatch:

{
  "Version": "2012-10-17",
  "Statement": [
    {
      "Sid": "CloudWatchLogsRead",
      "Effect": "Allow",
      "Action": [
        "logs:DescribeLogGroups",
        "logs:FilterLogEvents"
      ],
      "Resource": "arn:aws:logs:*:YOUR_ACCOUNT_ID:log-group:*"
    }
  ]
}

Замените YOUR_ACCOUNT_ID на идентификатор вашей учетной записи AWS.

Настройте приёмник CloudWatch

Создайте файл otel-collector-config.yaml с конфигурацией ресивера CloudWatch.

Пример 1: Именованные группы логов (рекомендуется)

Данная конфигурация собирает логи из конкретных именованных групп логов:

receivers:
  awscloudwatch:
    region: us-east-1
    logs:
      poll_interval: 1m
      max_events_per_request: 100
      groups:
        named:
          /aws/lambda/my-function:
          /aws/ecs/my-service:
          /aws/eks/my-cluster/cluster:

processors:
  batch:
    timeout: 10s

exporters:
  otlphttp:
    endpoint: http://localhost:4318
    headers:
      authorization: ${CLICKSTACK_API_KEY}

service:
  pipelines:
    logs:
      receivers: [awscloudwatch]
      processors: [batch]
      exporters: [otlphttp]

Пример 2: Автообнаружение групп логов с префиксом

Данная конфигурация автоматически обнаруживает и собирает логи из максимум 100 групп логов, начинающихся с префикса /aws/lambda:

receivers:
  awscloudwatch:
    region: us-east-1
    logs:
      poll_interval: 1m
      max_events_per_request: 100
      groups:
        autodiscover:
          limit: 100
          prefix: /aws/lambda

processors:
  batch:
    timeout: 10s

exporters:
  otlphttp:
    endpoint: http://localhost:4318
    headers:
      authorization: ${CLICKSTACK_API_KEY}

service:
  pipelines:
    logs:
      receivers: [awscloudwatch]
      processors: [batch]
      exporters: [otlphttp]

Параметры конфигурации:

  • region: регион AWS, в котором находятся ваши группы журналов
  • poll_interval: Как часто выполнять проверку на наличие новых логов (например, 1m, 5m)
  • max_events_per_request: Максимальное количество событий логов, извлекаемых за один запрос
  • groups.autodiscover.limit: Максимальное число групп логов, которые будут автоматически обнаружены
  • groups.autodiscover.prefix: Фильтрация групп журналов по префиксу
  • groups.named: явный список имен групп журналов, которые нужно собирать

Дополнительные параметры конфигурации см. в документации по приёмнику CloudWatch.

Замените следующие значения:

  • ${CLICKSTACK_API_KEY} → Использует переменную окружения, которую вы установили ранее
  • http://localhost:4318 → Ваша конечная точка ClickStack (используйте хост ClickStack, если ClickStack развернут удалённо)
  • us-east-1 → ваш регион AWS
  • Имена/префиксы групп логов → соответствующие группы логов CloudWatch
Примечание

Приемник CloudWatch извлекает логи только из недавних временных окон (на основе poll_interval). При первом запуске он начинает работу с текущего времени. Исторические логи по умолчанию не извлекаются.

Запуск коллектора

Создайте файл docker-compose.yaml:

services:
  otel-collector:
    image: otel/opentelemetry-collector-contrib:latest
    command: ["--config=/etc/otel-config.yaml"]
    volumes:
      - ./otel-collector-config.yaml:/etc/otel-config.yaml
    environment:
      - AWS_ACCESS_KEY_ID
      - AWS_SECRET_ACCESS_KEY
      - AWS_SESSION_TOKEN
      - AWS_REGION
      - CLICKSTACK_API_KEY
    restart: unless-stopped
    extra_hosts:
      - "host.docker.internal:host-gateway"

Затем запустите коллектор:

docker compose up -d

Просмотр логов коллектора:

docker compose logs -f otel-collector

Проверьте логи в HyperDX

После запуска коллектора:

  1. Откройте HyperDX по адресу http://localhost:8080 (или по URL-адресу вашего ClickStack)
  2. Перейдите к разделу Logs
  3. Подождите 1–2 минуты, пока не появятся логи (с учётом заданного интервала опроса)
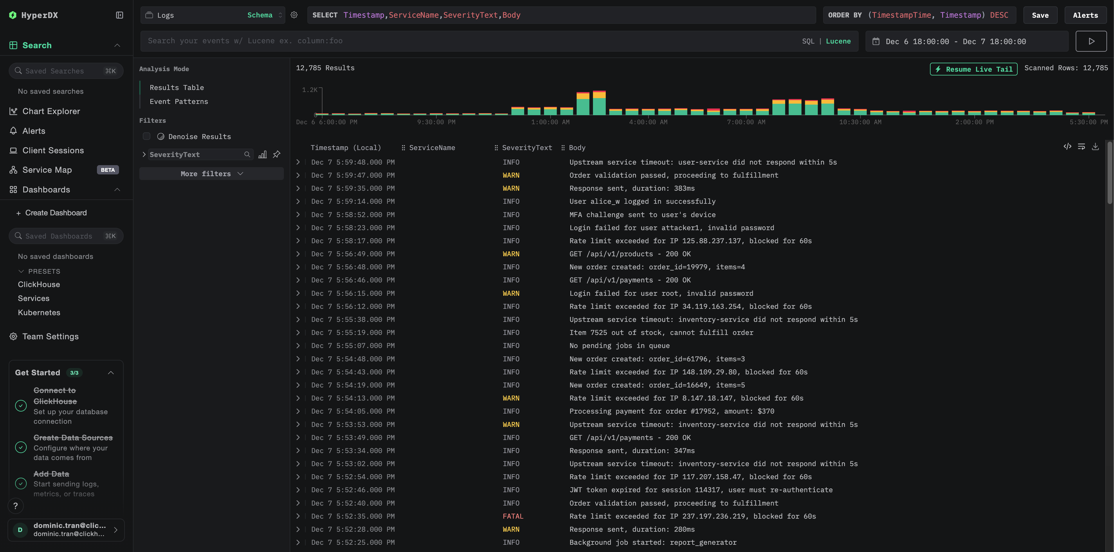
  4. Поиск логов в группах журналов CloudWatch
Экран поиска логов

Найдите следующие ключевые атрибуты в логах:

  • ResourceAttributes['aws.region']: регион AWS (например, "us-east-1")
  • ResourceAttributes['cloudwatch.log.group.name']: имя группы журналов CloudWatch
  • ResourceAttributes['cloudwatch.log.stream']: Имя потока журналов
  • Body: основное содержание сообщения журнала
Значения столбцов журнала ошибок

Демонстрационный набор данных

Для пользователей, которые хотят протестировать интеграцию CloudWatch Logs до настройки продакшн‑окружения AWS, мы предоставляем демонстрационный набор данных с предварительно сгенерированными логами, отражающими реалистичные шаблоны работы нескольких сервисов AWS.

Загрузите демонстрационный набор данных

curl -O https://datasets-documentation.s3.eu-west-3.amazonaws.com/clickstack-integrations/aws/cloudwatch/cloudwatch-logs.jsonl

Набор данных содержит 24 часа логов CloudWatch от нескольких сервисов:

  • Lambda-функции: обработка платежей, управление заказами, аутентификация
  • Сервисы ECS: шлюз API с ограничением частоты запросов и тайм‑аутами
  • Фоновые задания: пакетная обработка с шаблонами повторных попыток

Запустите ClickStack

Если у вас ещё не запущен ClickStack:

docker run -d --name clickstack \
  -p 8080:8080 -p 4317:4317 -p 4318:4318 \
  clickhouse/clickstack-all-in-one:latest

Подождите несколько минут, чтобы ClickStack полностью запустился.

Импортируйте демонстрационный набор данных

docker exec -i clickstack clickhouse-client --query="
  INSERT INTO default.otel_logs FORMAT JSONEachRow
" < cloudwatch-logs.jsonl

Это импортирует логи напрямую в таблицу логов ClickStack.

Проверьте демонстрационные данные

После импорта:

  1. Откройте HyperDX по адресу http://localhost:8080 и войдите в систему (при необходимости создайте аккаунт)
  2. Перейдите в раздел Logs
  3. Установите диапазон времени 2025-12-07 00:00:00 - 2025-12-08 00:00:00 (UTC)
  4. Выполните поиск по cloudwatch-demo или отфильтруйте по LogAttributes['source'] = 'cloudwatch-demo'

Вы должны увидеть логи из нескольких групп логов CloudWatch.

Окно поиска демо‑данных
Отображение часового пояса

HyperDX отображает временные метки в локальном часовом поясе вашего браузера. Демонстрационные данные охватывают период 2025-12-07 00:00:00 - 2025-12-08 00:00:00 (UTC). Установите диапазон времени 2025-12-06 00:00:00 - 2025-12-09 00:00:00, чтобы гарантированно увидеть демо‑логи независимо от вашего местоположения. После того как появятся логи, вы можете сузить диапазон до 24 часов для более наглядной визуализации.

Дашборды и визуализация

Чтобы упростить мониторинг логов CloudWatch с помощью ClickStack, мы предоставляем готовый дашборд с основными визуализациями.

Скачать конфигурацию дашборда

Импортируйте дашборд

  1. Откройте HyperDX и перейдите в раздел Dashboards
  2. Нажмите Import Dashboard в правом верхнем углу под значком с тремя точками
Кнопка импорта дашборда
  1. Загрузите файл cloudwatch-logs-dashboard.json и нажмите Finish Import
Диалог завершения импорта

Просмотр дашборда

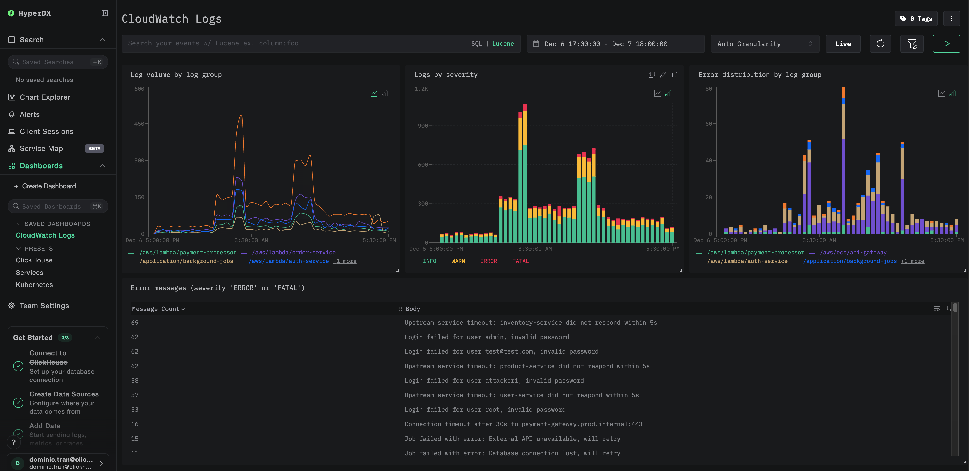
Дашборд будет создан со всеми заранее настроенными визуализациями:

Дашборд CloudWatch Logs
Примечание

Для демонстрационного набора данных установите диапазон времени 2025-12-07 00:00:00 - 2025-12-08 00:00:00 (UTC) (при необходимости скорректируйте с учётом вашего часового пояса). У импортированного дашборда по умолчанию не задан диапазон времени.

Устранение неполадок

Логи не отображаются в HyperDX

Убедитесь, что учетные данные AWS настроены корректно:

aws sts get-caller-identity

Если это не срабатывает, ваши учётные данные недействительны или срок их действия истёк.

Проверьте права доступа IAM: Убедитесь, что вашим учётным данным AWS выданы необходимые права доступа logs:DescribeLogGroups и logs:FilterLogEvents.

Проверьте логи коллектора на наличие ошибок:

# If using Docker directly, logs appear in stdout
# If using Docker Compose:
docker compose logs otel-collector

Распространённые ошибки:

  • The security token included in the request is invalid: учётные данные недействительны или истёк срок их действия. Для временных учётных данных (SSO) убедитесь, что задан AWS_SESSION_TOKEN.
  • operation error CloudWatch Logs: FilterLogEvents, AccessDeniedException: недостаточно прав IAM
  • failed to refresh cached credentials, no EC2 IMDS role found: не заданы переменные окружения с учётными данными AWS
  • connection refused: конечная точка ClickStack недоступна

Проверьте, что группы логов CloudWatch существуют и содержат недавние записи:

# List your log groups
aws logs describe-log-groups --region us-east-1

# Check if a specific log group has recent logs (last hour)
aws logs filter-log-events \
  --log-group-name /aws/lambda/my-function \
  --region us-east-1 \
  --start-time $(date -u -v-1H +%s)000 \
  --max-items 5

Отображаются только старые логи или отсутствуют последние логи

По умолчанию CloudWatch receiver начинает с «текущего момента»:

Когда коллектор запускается впервые, он создаёт контрольную точку на текущий момент времени и получает только те логи, которые появляются после этого. Исторические логи не считываются.

Чтобы собрать логи за недавний период из истории:

Остановите коллектор, удалите его контрольную точку, затем перезапустите:

# Stop the collector
docker stop <container-id>

# Restart fresh (checkpoints are stored in container, so removing it resets)
docker run --rm ...

Приёмник создаст новую контрольную точку и будет получать логи, начиная с текущего момента.

Недействительный токен безопасности / истёк срок действия учётных данных

Если вы используете временные учётные данные (AWS SSO, роль, полученная через AssumeRole), срок их действия истекает через определённое время.

Повторно экспортируйте обновлённые учётные данные:

# For SSO users:
aws sso login --profile YOUR_PROFILE_NAME
eval $(aws configure export-credentials --profile YOUR_PROFILE_NAME --format env)

# For IAM users:
export AWS_ACCESS_KEY_ID="your-key"
export AWS_SECRET_ACCESS_KEY="your-secret"

# Restart the collector
docker restart <container-id>

Высокая задержка или отсутствие свежих логов

Уменьшите интервал опроса: Значение poll_interval по умолчанию — 1 минута. Для почти реального времени получения логов уменьшите его:

logs:
  poll_interval: 30s  # Poll every 30 seconds

Примечание: меньший интервал опроса увеличивает число запросов к AWS API и может привести к более высоким расходам на API CloudWatch.

Коллектор потребляет слишком много памяти

Уменьшите размер пакета или увеличьте тайм-аут:

processors:
  batch:
    timeout: 5s
    send_batch_size: 100

Ограничить автообнаружение:

groups:
  autodiscover:
    limit: 50  # Reduce from 100 to 50

Следующие шаги

Теперь, когда журналы CloudWatch поступают в ClickStack:

  • Настройте оповещения для критических событий (сбоев подключений, всплесков ошибок)
  • Сократите затраты на CloudWatch, настроив периоды хранения или архивацию в S3, теперь, когда журналы уже есть в ClickStack
  • Отфильтруйте шумные группы логов, удалив их из конфигурации коллектора, чтобы уменьшить объём принимаемых данных

Переход в продакшн

В этом руководстве показан запуск OpenTelemetry Collector локально с помощью Docker Compose для тестирования. Для продакшн-развертываний запускайте коллектор на инфраструктуре с доступом к AWS (EC2 с IAM-ролями, EKS с IRSA или ECS с ролями задач), чтобы не нужно было управлять ключами доступа. Разворачивайте коллекторы в том же регионе AWS, что и ваши группы логов CloudWatch, чтобы снизить задержки и затраты.

См. раздел Ingesting with OpenTelemetry для ознакомления с шаблонами продакшн-развертываний и примерами конфигурации коллектора.